2015年湖北省鄂州市中考物理试题及答案(word版)
2015年湖北省鄂州市中考物理试题及答案(word版)
湖北省鄂州市2015年中考物理试题
g取10N/kg
一、单项选择题(每小题2分,共24分)
1.《中国好声音》是一档大型励志专业音乐评论节目,也是深受观众欢迎和喜爱的唱歌类娱乐节目。在节目中常常听到导师们说:“某某某,你的声音有很强的辨识度,我很喜欢。”这里所说的“辨识度”主要是指选手唱歌时声音的( )
A.音调 B.响度 C.音色 D.以上说法均正确
2.2013年6月20日,我国首次进行了太空授课。如图为我国首位遨游太空的女宇航员王
亚平所做实验的一个画面,图中的水呈球状,并从这个水球上看到了王亚平倒立的头像。则下列说法正确的是( )
A.地球上的学生听到王亚平的声音是靠声波传回地球的
B.水呈球状是因为不受重力的作用
C.水球不破裂是因为分子间有引力
D.王亚平通过悬水球所成的像为倒立、缩小的虚像
3.物理课上,老师设计了这样一个实验:先让学生观察盛有干冰(固态CO2)的容器外壁出现一层白霜的现象,接着学生用镊子夹取一块干冰放入装有常温水的烧杯中,令人惊讶的现象出现了:水立刻剧烈“沸腾”起来,内部有大量气泡产生,水面上方出现大量白雾。下列说法正确的是( )
A.白霜是凝固现象 B.气泡内主要是水蒸气
C.气泡内主要是二氧化碳气体 D.白雾是水蒸气
4.如图是同学们探究“平面镜成像特点”的几种情境。下列说法正确的是( )
A.若蜡烛A距玻璃板4cm,则蜡烛B距玻璃板8cm才能与蜡烛A的像完全重合
B.若蜡烛A在玻璃板中的像偏高且倾斜,则乙图是产生该现象的原因
C.若在玻璃板与B蜡烛之间放一块挡光板,则不能透过玻璃板看到A的像
D.以上说法均不正确
5.如图所示,凸透镜焦距为f,烛焰在图示位置时恰能在光屏上成清晰的像。现将蜡烛沿 主光轴向左移动2f的距离,移动蜡烛的同时移动光屏,使烛焰始终能在光屏上成清晰的像,则光屏上的像( )
A.一直变小 B.一直变大 C.先变大后变小 D.先变小后变大
6.在科学实验时,为了减小误差或寻找普遍规律,经常需要进行多次实验。
①在“测量物体的长度”时,进行多次测量
②在“探究杠杆的平衡条件”时,改变动力(臂)和阻力(臂),多次实验
③在“探究电流与电压、电阻的关系”时,多次调节滑动变阻器进行实验
④在“测量定值电阻阻值的实验”中,多次调节滑动变阻器,测出多组对应的电压值和电流值
上述实验中属于寻找普遍规律的是( )
A.①② B.①③ C.②③ D.②④
7.如果上课时教室内的摩擦力突然消失10s,我们身边的情境不可能发生的是( )
A.教师和学生可以更轻松地在教室内行走
B.轻轻一吹,书桌上的课本便可飞出去
C.黑板上的粉笔字消失不见了
D.天花板上的吸顶灯会下落
8.在水平桌面上,有两个相同的圆柱形容器,内盛相等质量的盐水。将同一个鸡蛋分别放入其中,鸡蛋静止时如图所示。鸡蛋在甲、乙两杯中所受浮力分别为F1和F2,盐水对容器底部压强分别为p1和p2,则 ( )
A.F1>F2,p1>p2 B.F1=F2,p1>p2
C.F1<F2,p1=p2 D.F1=F2,p1=p2
9.2015年6月1日21时30分许,载有454人的“东方之星”客轮,在由南京驶往重庆途中遭遇大风,翻沉在湖北监利长江大码洲江段,相关部门在事故发生近两个小时后才接到报警电话。据报道,当时风力达12级,风速达60km/h以上。以下关于本次事件的说法,你认为不可能的是( )
A.客轮当时一定是顺风行驶
B.客轮有四层客舱,经过装潢改造,可能导致重心偏高,加上船身受风面积大,在12级强风的作用下导致倾覆
C.海事局预报有所欠缺,发生强对流天气时,内河航道没有做到提前预警和禁止通行
D.客轮没有安装自动遇险报警装置,否则可及时向全球GPS定位系统传递遇险信息,当地海事局就能及时组织施救
10.如图所示是电阻甲和乙的U-I图像,下列说法中正确的是( )
A.甲和乙都是阻值不变的电阻
B.当乙两端电压为2V时,
=5Ω
C.甲、乙串联在电路中,当电路电流为0.2A时,电源电压为2V
D.甲、乙并联在电路中,当电源电压为2V时,电路总功率为1.2W
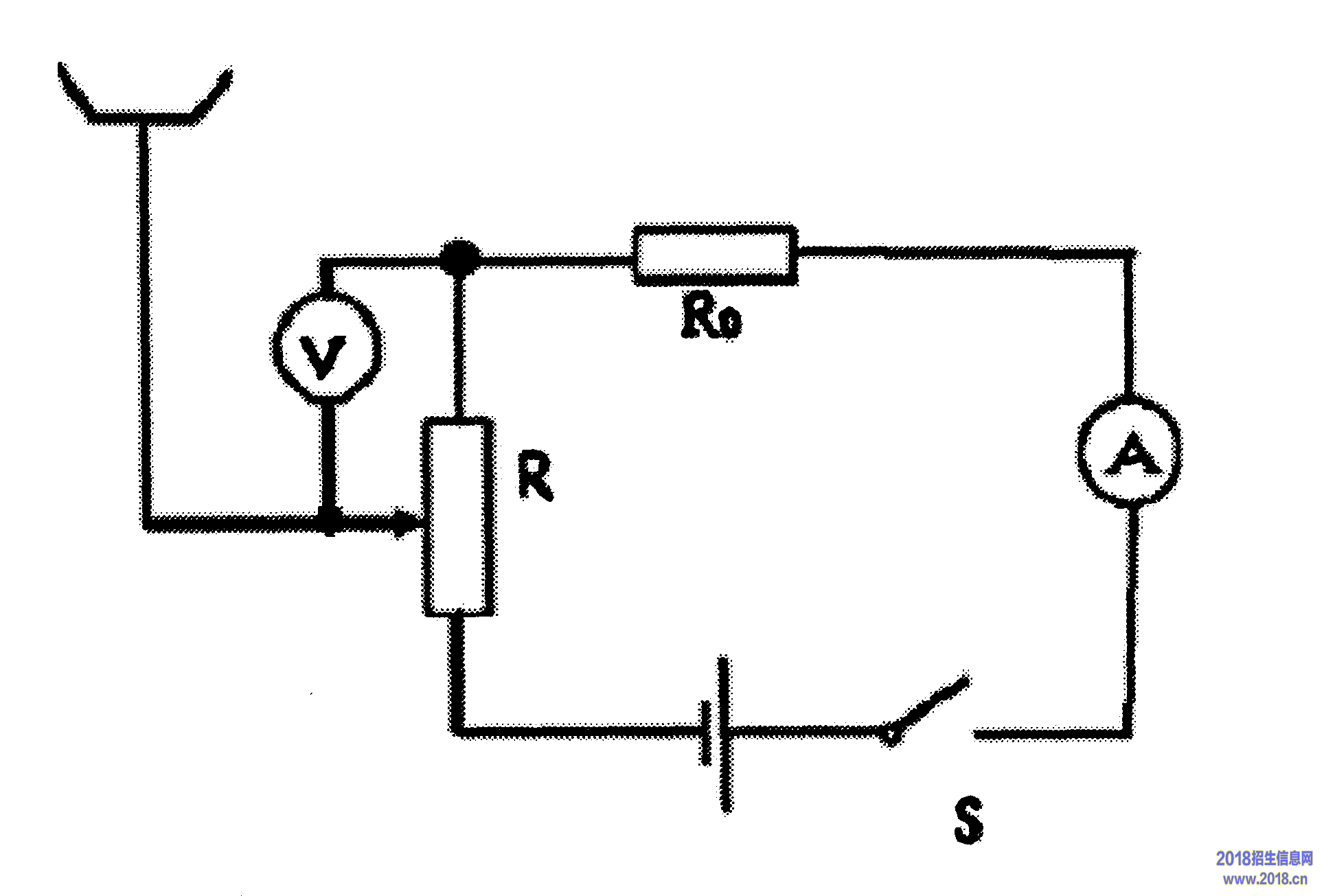
11.在课外科技实践活动中,某物理兴趣小组看到市场上使用的电子秤后,设计了一种电子秤。原理如图所示,R0为定值电阻,R为滑动变阻器,闭合开关S,当物体放在秤盘上时,滑片下移。现将秤盘上增加重物后,下列说法正确的是( )
A.电流表读数变大,电压表读数变小
B.电流表读数变小,电压表读数变小
C.电流表读数不变,电压表读数变大
D.电流表读数变小,电压表读数变大
12.如图所示,闭合开关,先将导体ab水平用力向右移动,导体cd也随之运动起来。下列
说法正确的是( )
A.实验装置中的甲装置产生的现象在生活中的应用是电动机
B.实验装置中的乙装置的原理是电磁感应现象
C.实验装置中的乙装置把机械能转化为电能
D.如果回路均为超导材料制成,且导体ab与cd之间距离足够大,
当回路中产生感应电流后,同时撤去两蹄形磁体,则回路中电流很长时间不消失。
二、填空题(本题共2小题,每空2分,共14分)
13.2014年6月18日武石城际铁路正式开通,它是武汉城市圈内一条连接武汉市与鄂州市、黄石市的快速城际铁路,是湖北省重要的经济走廊。铁路线全长95km,动车直达运行时间仅为30min,则全程的平均速度可达 km/h。为了节能,车靠站前可采用“再生制动”的方法:在车速逐渐减到90km/h的过程中,不采用机械刹车,而是关闭电源,由于动车具有 仍将继续行驶,带动电机逆向发电,把动车的 能转化为电能输入电网。
14.我市所有出租车已使用天然气来代替燃油。天然气是一种清洁燃料,它是 (选填“可再生”或“不可再生”)能源。某出租车在一段时间内消耗了420g天然气,若这些天然气完全燃烧,可放出热量 J,这些热量可使质量为 kg的水由20℃升高到100℃[天然气的热值为4.4×107J/kg,水的比热容为4.2×103J/(kg•℃)];天然气燃烧时将 能转化为内能。
三、作图题(本题共3小题,每小题4分,共12分)
15.如图所示,一个凸透镜的主光轴与平静水面重合,F为凸透镜的焦点。请画出图中光线在凸透镜左侧的入射光线以及图中光线进入水中的折射光线。
16.一条形磁铁,竖直靠近桌面上的铁块时,铁块被迅速吸起后在一端静止,
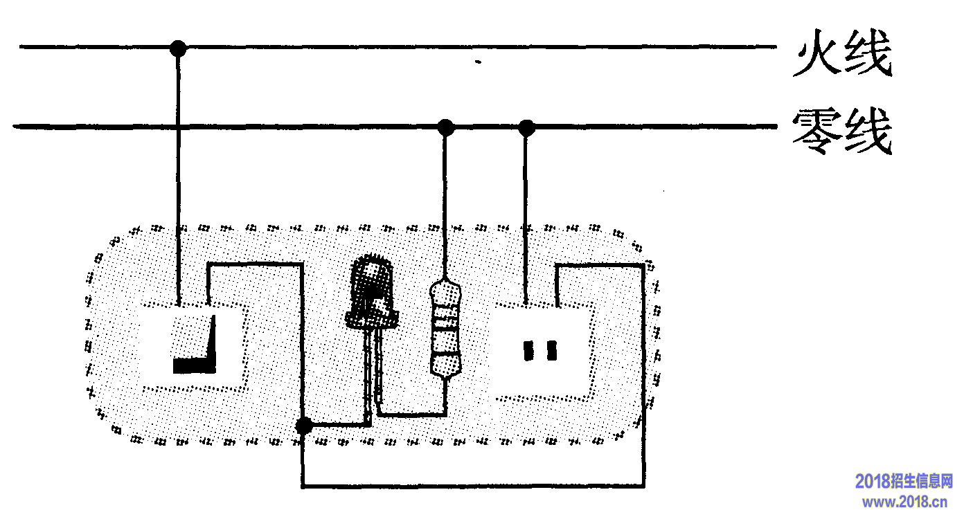
如图所示。请作出铁块受力的示意图。
17.图甲所示是家庭中常用的一种插线板。小宇同学在使用中发现:开关断开时指示灯不
亮,插孔不能提供工作电压;开关闭合时指示灯亮,插孔能提供工作电压;如果指示
灯损坏,开关闭合时插孔也能提供工作电压。根据以上描述,请在图乙中画出开关、
指示灯和插孔的连接方式,并把接线板与电源线接通。
四、实验题(本题共2小题,每空2分,共18分)
18.如图所示是小新同学验证阿基米德原理的一个实验过程图:
(1)如果是你做这个实验,为了减小误差,
则图中的操作步骤顺序为 。
(2)图中 两个步骤是为了测量浮力的大小。
(3)下面是小新同学实验时设计的表格及填写的实验数据
|
实验 次数 |
物重 G/N |
物体浸没水中测力计示数F/N |
桶与排出水总重G1/N |
空桶重 G0/N |
浮力 F浮/N |
排开水重 G排/N |
|
1 |
1.2 |
0.7 |
1.1 |
0.6 |
0.5 |
0.5 |
|
2 |
2.0 |
1.5 |
1.0 |
0.6 |
0.5 |
0.4 |
|
3 |
2.4 |
1.7 |
|
0.6 |
0.7 |
0.7 |
①请你将该表格第三行数据补充完整。
②小新同学在进行数据分析时,发现第二次实验数据与其他两次反映的规律不相符,为了得到结论,他将第二次实验中G1的数据改为1.1N,G排的数据改为0.5N。
请你对他的做法进行评估: ;
如果是你,对这种情况采用的做法是: 。
19.某实验小组想探究并联电路中电流的规律,晓丹同学猜想:并联电路中各支路电流相等。她设计了如图所示的电路,准备测量a、b、c三处的电流,并从实验室取来电流表3只、灯泡2只、开关1个、电池和导线若干进行实验。
(1)画好电路图后,晓丹同学开始连接电路,在连接电路过程中,开关应该是 的。
检查电路连接无误后,她开始实验,并读出电流表示数记录在表格中。
|
Ib/A |
Ic/A |
Ia/A |
|
0.18 |
0.18 |
0.36 |
晓丹同学分析数据后得出结论:并联电路中各支路电流相等。
(2)晓丹得出错误的实验结论,主要原因是 。
(3)请你对接下来的实验提出改进措施(一条即可) 。
(4)晓丹同学在实验过程中还发现:闭合开关时电流表指针迅速偏转较大角度,紧接着指针再偏回一定角度后,示数才稳定下来;同组的小刚同学同时发现,闭合开关瞬间灯泡亮度较大,紧接着变暗一点后,亮度才稳定下来。造成这种现象的原因是 。
五、计算题(本题共2小题,每小题6分,共12分)
20.为了模拟水中物体被打捞的情境,同学们课外作如下探究:如图,用滑轮组将重200N的物体从底面积为400cm2的圆柱形容器中提起,容器中水面由90cm降到70cm。已知每个滑轮重均为20N(不计绳重、水的阻力及滑轮与中心轴间的摩擦)。
求:(1)所提起物体的密度
(2)物体完全出水后继续上升的过程中,滑轮组的机械效率
21.某物理兴趣小组的同学们为自己的房间设计了一种冬天取暖的电路模型。如图所示,只闭合开关S,灯泡L发光,发热电阻丝R1工作;温度较低时,可再闭合S1、S2,由发热电阻丝改成的滑动变阻器开始工作。电源电压为24V,R2上标有“100Ω 3A”的字样,电流表
的量程为0~0.6A,电流表
的量程为 0~3A,灯泡上标有“12V 3W”的字样。
(1)闭合S,断开S1、S2,灯泡正常工作,求R1的阻值。
(2)S、S1、S2均闭合时,求滑动变阻器R2上消耗电功率的最小值和最大值。
鄂州市2015年中考物理参考答案
一、选择题(本大题共12小题,每小题2分,共24分)
1.C 2.C 3.C 4.B 5.A 6.C 7.A 8.D
9.A 10.D 11.C 12.D
二、填空题(本题共2小题,每空2分,共14分)
13、190 惯性 机械(动)
14.不可再生 1.848×107 55 化学
三、
作图题(本题共3小题,每题4分,共12分)

15、 16、17、
四、实验题(本题共2小题,每空2分,共18分)
18.(1)DABC或ADBC (2) AB
1.3 ‚ 没有实事求是的科学态度,做法不正确
ƒ分析原因,重新实验
19.(1)断开 (2)选用了规格相同的(或电阻相同)的灯泡进行实验
(3)换用不同的灯泡进行实验、在电路中增加滑动变阻器、改变电源电压、改变电路
中的电流、多次测量获得多组数据等。
(4)灯丝的电阻随着温度的升高而增大。刚闭合开关时,灯丝的温度较低,电阻较小,
电流较大;当灯泡发光后灯丝温度升高,电阻增大,电流减小。
五、计算题(本题共2小题,每小题6分,共12分)
20.(1)m=G/g=200N/10N.㎏-1=20Kg=2×104g
V=Sh=400×(90-70)cm3=8000cm3
ρ= m/V=2×104g/(8×103cm3)=2.5g/cm3 =2.5×103 kg/m3 (3分)
(2)ƞ=w有/w总=Gh/(G+G动)h =G/(G+G动)=200N/(200N+20N)=90.9% (3分)
答:所提升物体的密度为2.5×103 kg/m3;滑轮组的机械效率为 90.9%
21.(1)R1与灯L串联
I=PL/UL=3W/12V=0.25A
R1=U1/I=(24V-12V)/0.25A=48Ω (2分)
(2)S、S1、S2都闭合时,L短路,R1与R2并联
根据P=U2/R,当R2=100Ω时,P2最小
P2min=U2/R2=(24V)2/100Ω=5.76w (2分)
当电流表A的示数为3A时,P2最大
I1= U/R1= 24V/48Ω=0.5A
I2=3A-0.5A=2.5A
P2max=UI2=24V×2.5V=60W (2分)
答:R1 的阻值为48Ω ; 滑动变阻器R2上消耗电功率的最小值为5.76w,最大值为
60w.
更多2015年中考试题及答案查询请点击:http://www.zspx.cn/news-id-8538.html (全国各地2015中考试题及答案下载汇总)

